Thursday, November 7th, 2019 AT 8:22 AM
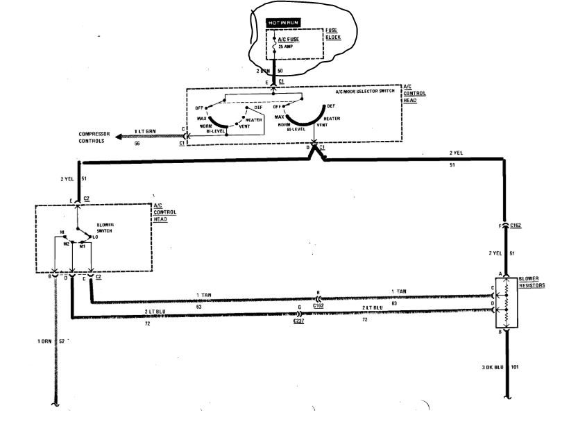
The A/C compressor will not go on the air conditioning and heater fan will not go on all. The gauges on the dash seem to work and indicate things are okay.




